
基本情報
タグ
特徴
Cybereason EDRは、軽量エージェントで全OS(Windows, macOS, Linux, Android, iOS)に対応し、AI・機械学習や動作解析により攻撃を検知、自動相関で「MalOp?(悪性操作)」としてビジュアル化します。ワン・クリック操作で隔離・プロセス停止・復旧などを実行できるほか、高度な脅威ハンティングやIOC/IOB対応によりセキュリティ運用の効率化を加速します。多数の業界評価で高スコアを獲得。
形態
クラウド/オンプレ対応の単一エージェント型EDR。日本でも導入支援・MSS(MDR)サービス展開あり。管理画面は日本語で、API連携にも対応。
価格
価格は非公開。導入規模・構成に応じた見積もり方式。法人向けMDRパッケージ提供あり。
詳細情報
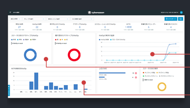
インシデント全体を1画面で理解できるMalOp?で迅速対応

EDRはイベントやプロセスを相関し、攻撃のタイムラインや影響範囲を「MalOp?」として視覚化。直感的UIで、分析からインシデント対応(隔離、プロセス停止、復旧など)がワンクリックで完了し、セキュリティ調査を大幅にスピードアップします。
AI/機械学習による脅威ハンティングと広範対応

Nocturnusリサーチチームが新手法の攻撃兆候(IOC/IOB)を解析・更新。AI/MLにより振る舞い分析を強化し、未知の脅威にも対応可能。攻撃の全体像を明らかにして能動的な脅威対策を支援します。
会社概要
サイバーリーズン合同会社
| 所在地 | 〒104-0031 東京都中央区京橋1-17-10 住友商事京橋ビル8階 |
|---|